Remarques importantes :
Market Dashboard est un produit distinct, et nous facturerons ces tableaux de bord en supplément. Plus d'informations ici.
Après avoir créé un ensemble de comparaison, veillez à le consulter d'abord dans Market Dashboard afin de pouvoir y accéder en tant que source de données. Sinon, il faudra attendre toute la nuit avant de pouvoir accéder à l'ensemble de comparaison à partir de la liste des sources de données.
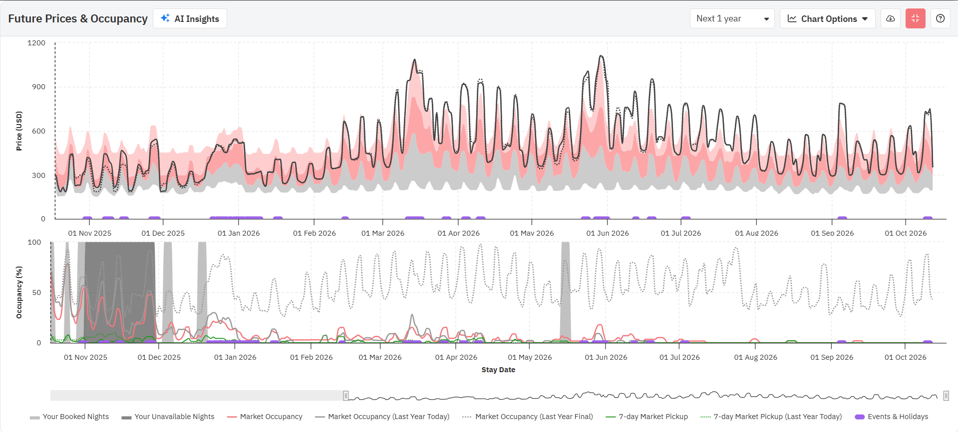
Le graphique des prix futurs vous indique le dernier prix observé (ligne pointillée) et les prix finaux (ligne continue), ainsi que la fourchette comprise entre le 25e et le 50e centile (gris), entre le 50e et le 75e centile (rose foncé) et entre le 75e et le 90e centile (rose clair) des taux journaliers pour l'année suivante.
Lorsque vous passez votre souris sur le graphique, vous verrez les derniers prix observés et les prix finaux pour cette date, ainsi que les prix des 25e, 50e et 75e centiles (les prix bas, moyens et élevés pour votre quartier). Veillez à prêter attention à chaque champ au fur et à mesure que vous avancez dans l'année ; vos derniers prix observés et vos prix de vente varieront en fonction de leur position par rapport aux prix de vos concurrents.

Lorsque vous consultez le graphique des prix futurs, gardez à l'esprit que le dernier prix publié est celui que nous avons vu dans votre annonce sur votre PMS, votre canal ou votre gestionnaire de canaux ; il est mis à jour à chaque synchronisation ou à chaque fois que vous cliquez sur « Enregistrer et actualiser ». Si cette annonce est synchronisée avec PriceLabs depuis au moins un jour, il s'agit généralement du tarif d'hier. Le prix de l'annonce est le prix actuellement affiché sur votre calendrier PriceLabs. Si vous constatez une légère différence entre les lignes de prix « Dernier vu » et « Final », et que vous n'avez apporté aucune modification à votre prix de base ou à vos personnalisations, il s'agit probablement de la différence entre les tarifs d'hier et ceux d'aujourd'hui.
Ma prochaine réservation
- Lorsque cette fonctionnalité est activée, vous pouvez voir les dates pour lesquelles vous avez déjà des réservations à ce jour.
- Cela vous permet de voir quelles dates sont déjà réservées et quel est le prix moyen quotidien (ADR) pour les réservations à venir.
- Vous pouvez l'activer en cochant la case « Mes réservations à venir » sous le bouton « Options du graphique » dans le graphique des prix futurs.
Mes dernières années Réservation
- Lorsque cette fonctionnalité est activée, vous pouvez voir les dates pour lesquelles vous aviez des réservations l'année dernière.
- Cela vous permet de voir quelles dates ont été réservées l'année dernière et quel est le prix moyen par chambre pour ces réservations.
- Vous pouvez l'activer en cochant la case « Mes réservations de l'année dernière » sous le bouton Options du graphique dans le graphique Prix futurs.

Prix réservé sur le marché
Cette option est disponible dans les « Options du graphique » du graphique des prix à terme. Lorsque cette option est sélectionnée ou cochée, une ligne de couleur brun foncé s'ajoute au graphique des prix à terme.
- Cette option est disponible dans les « Options du graphique » du graphique des prix à terme. Lorsque cette option est sélectionnée ou cochée, une ligne de couleur brun foncé s'ajoute au graphique des prix à terme.
Il n'est disponible que si la date compte au moins 5 réservations.

Données sur l'évolution des prix :
- Nous offrons la possibilité de consulter les prix que nous avons suggérés il y a 1, 2, 7 ou 30 jours pour n'importe quelle date future. Vous pouvez même voir le prix à la même période l'année dernière (si les données sont disponibles).
- Nos utilisateurs de longue date pourront consulter les prix suggérés à la même période l'année dernière, ce qui peut être pratique pour examiner les recommandations de prix que nous faisons pour 2025 et voir ce que nous avons recommandé pour 2024.
- Vous pouvez activer cette fonction en cochant la case « Évolution des prix » sous le bouton « Options du graphique » dans le graphique « Prix futurs » sous l'onglet « Données sur le quartier ».
En quoi l'option « Évolution des prix » est-elle utile ?
- Cette fonctionnalité aide les utilisateurs à comprendre l'évolution de nos recommandations en matière de tarification.
- Grâce à elle, les utilisateurs peuvent suivre les prix que nous avons recommandés par le passé, ce qui leur offre une vision claire de l'évolution de nos suggestions de prix au fil du temps.
- Cela fournit non seulement des informations précieuses sur les tendances en matière de tarification de votre propriété, mais démontre également notre engagement en faveur de la transparence et de l'autonomisation des utilisateurs dans les décisions de tarification.
Prix avant PriceLabs
Lorsque vous importez votre annonce dans PriceLabs, nous récupérons également les prix actuels et passés de votre annonce à partir de votre PMS ou de votre canal de réservation. En cochant la case « Ajouter les prix avant PriceLabs au graphique » sous « Options du graphique », vous verrez apparaître une ligne pointillée rouge sur le graphique des prix futurs qui représente votre configuration de prix avant l'utilisation de PriceLabs. C'est un excellent moyen de comparer nos tarifs recommandés et vos tarifs actuels sur votre PMS/OTA, et d'apporter les ajustements nécessaires si besoin.
Cette option n'est disponible que pour les annonces récemment importées. Si votre annonce est connectée à PriceLabs depuis longtemps déjà, cette option ne sera pas disponible.
Ajouter une majoration/minoration aux prix
Ajouter une majoration/minoration aux prix
Comment appliquer une majoration/minoration aux prix recommandés
- Cliquez sur l'icône du filtre en haut du graphique des prix futurs.
- Sous « Majoration/Réduction » pour simuler le « prix final », sélectionnez « Pourcentage » ou « Fixe » dans le menu déroulant.
- Saisissez une valeur numérique dans le champ ci-dessous.
- Cliquez sur « Appliquer ».
- Dans le graphique des prix futurs, vous verrez apparaître une ligne bleu clair.
- Pour refléter cela dans le calendrier des concurrents, cliquez sur le bouton « Mettre à jour les données ».
- Affichage sous forme de tableau : une nouvelle ligne apparaîtra sous la ligne « Votre annonce ».
- Affichage sous forme de graphique : une ligne bleu clair apparaîtra dans le graphique.
Tableau d'occupation
Le tableau des disponibilités futures vous indique en rouge la disponibilité moyenne dans votre région pour chaque date au cours de l'année à venir, superposée en gris aux dates déjà bloquées pour votre annonce
Superposition de données :
- Ajouter les données de l'année dernière
- Aujourd'hui l'année dernière - Ces données indiquent le taux d'occupation actuel du marché à la même date l'année dernière. Grâce à ces données, vous pouvez mieux évaluer si les réservations sont plus lentes, plus rapides ou au même rythme que l'année dernière.
- Final l'année dernière - Ces données fournissent le taux d'occupation final de l'année écoulée, ce qui peut également donner un aperçu du niveau d'occupation pour les dates lointaines.
- Ajouter un enlèvement
- Ces données illustrent le nombre de réservations enregistrées sur le marché au cours des 7 derniers jours.
Historique du marché
Le graphique « Historique du marché » vous indique le taux d'occupation, la période de réservation, le tarif journalier moyen (TJM) et la durée moyenne du séjour de votre marché. Par défaut, le graphique affiche les données de l'année écoulée, mais vous pouvez choisir d'afficher les données des deux dernières années.
Pour afficher chacune des mesures ci-dessus, il vous suffit de cliquer sur l'option en haut du graphique.
Occupation du marché
Le taux d'occupation du marché indique le taux d'occupation mensuel moyen dans votre région.
- Cela vous indique le taux d'occupation moyen des autres annonces dans votre région pour chaque mois au cours des 12 ou 24 derniers mois.
- Cela peut vous aider à comprendre comment votre annonce se positionne par rapport à celles de vos concurrents en termes de nuitées réservées par mois.

Fenêtre de réservation sur le marché
La fenêtre « Market Booking Window » (Période de réservation sur le marché) indique combien de temps à l'avance les dates sont réservées sur votre marché.
- Ceci vous indique le nombre de jours entre la date à laquelle la réservation a été effectuée et la date du premier séjour pour cette réservation.
- La valeur affichée correspond à la durée médiane (moyenne) de la période de réservation dans votre région.

Durée moyenne du séjour sur le marché
La durée moyenne du séjour affiche le nombre de nuits réservées par réservation.
- Ceci indique le nombre de nuits réservées par les clients pour chaque réservation.
- La valeur affichée correspond à la durée médiane du séjour des clients par réservation pour les annonces dans votre quartier.

ADR du marché
L'ADR du marché affiche les tarifs journaliers moyens pratiqués par les concurrents situés à proximité de votre annonce.
- L'ADR correspond au loyer total divisé par le nombre de nuits réservées au cours d'un mois donné.
- Ce graphique montre la médiane des prix moyens par nuit obtenus par les locations de vacances pour chaque réservation.

Vous pouvez choisir d'afficher les données de l'année dernière ou des deux dernières années dans la partie supérieure droite du graphique. Vous pouvez également télécharger les données au format CSV.
Carte des concurrents
La carte vous indique l'emplacement approximatif des annonces dans votre quartier, ainsi que les tarifs journaliers moyens pour les 360 prochains jours. Vous pouvez zoomer pour voir plus de détails sur l'emplacement des annonces et passer votre souris sur n'importe quelle bulle pour voir le tarif moyen. La couleur de chaque point est déterminée par le tarif moyen de l'annonce. La carte contient également le nom de l'annonce, le nombre de chambres, le prix moyen et la durée minimale du séjour dans l'info-bulle (annonces Airbnb uniquement).
Vous pouvez désormais cliquer sur les légendes pour sélectionner/désélectionner des catégories de centiles individuelles sur la carte. Double-cliquez sur une légende pour isoler uniquement cette catégorie.
Vous pouvez également cliquer sur le bouton +Ajouter au calendrier concurrentiel dans l'info-bulle pour ajouter les détails de l'annonce à votre graphique du calendrier concurrentiel.

Calendrier des concurrents
Cette fonctionnalité vous permet de comparer votre annonce avec d'autres annonces spécifiques dans votre quartier (jusqu'à 10 annonces).
Vous pouvez voir les informations suivantes dans la fonctionnalité -
- Prix quotidien futur de votre annonce : les prix sont indiqués en gras, les dates indisponibles sont grisées et en cliquant sur le nom de l'annonce dans le tableau, vous serez redirigé vers l'annonce sur le portail.
- Prix quotidien futur de vos concurrents : les prix sont indiqués en gras, les dates indisponibles sont grisées et en cliquant sur le nom de l'annonce dans le tableau, vous serez redirigé vers le lien Airbnb/Vrbo correspondant à l'annonce.
- Disponibilité : toute date barrée n'est pas disponible ou est réservée, et les prix indiqués sont les « prix réservés » (prix derniers prix affichés lorsque les dates étaient encore disponibles).
- Frais de ménage : cette information n'est disponible que pour les annonces Airbnb. Vous pouvez voir combien vos concurrents facturent pour les frais de ménage. Il s'agit du montant supplémentaire qui s'ajoute au prix par nuit.
- Frais de service Airbnb : cette information n'est disponible que pour les annonces Airbnb. Elle vous renseigne sur la structure des frais de service Airbnb de l'annonce en question. Il peut s'agir de frais partagés ou de frais à la charge exclusive de l'hôte.
- Dernière mise à jour des prix : cette information vous indique la dernière fois que les prix ont été mis à jour. Veuillez noter que la disponibilité, les frais de ménage et les frais de service Airbnb sont mis à jour à des fréquences différentes.
- Séjour minimum : cette information indique le séjour minimum requis pour chaque date des annonces dans le calendrier des concurrents.
- Première image de l'annonce sur Airbnb : cette information n'est disponible que pour les annonces Airbnb. Elle indique la première image affichée pour l'annonce.

Autres fonctionnalités
- Vous pouvez passer à un affichage graphique à l'aide du bouton « Tableau/Graphique », mais celui-ci ne contiendra que les informations relatives aux prix quotidiens.
- Vous pouvez télécharger les données pour votre propre analyse à l'aide du bouton « Télécharger CSV » situé en haut à droite.
Gérer les concurrents
Pour sélectionner les annonces à ajouter à votre calendrier concurrentiel, cliquez d'abord sur le bouton « Gérer les concurrents » et sélectionnez jusqu'à 10 annonces dans le menu déroulant.

Après avoir sélectionné les annonces, cliquez sur « Mettre à jour les données » pour voir les tarifs, la durée minimale du séjour et les disponibilités de vos concurrents :
Vous pouvez ajouter une annonce Airbnb/VRBO à votre calendrier concurrentiel en suivant les étapes ci-dessous :
- Cliquez sur « Gérer les concurrents ».
- Cliquez sur « Ajouter manuellement ».

- Entrez le lien vers l'annonce, puis cliquez sur « Vérifier » et enfin sur « Ajouter l'annonce ».

Lorsque vous ajoutez une annonce à votre calendrier concurrentiel, veuillez noter les points suivants :
- Seules les annonces situées dans un rayon de 200 km peuvent être ajoutées.
- Les annonces doivent proposer des chambres de taille similaire.
- Les annonces doivent être publiées sur la même plateforme (Airbnb/VRBO).
Organiser l'ordre des annonces
Pour sélectionner l'ordre d'affichage des annonces dans votre calendrier des concurrents, cliquez d'abord sur le bouton « Gérer les concurrents » et déplacez les annonces vers le haut ou vers le bas à l'aide de l'icône en forme de points située à gauche de l'annonce. Cliquez ensuite sur « Mettre à jour les données ».
Le graphique « Aperçu du marché » fournit le nombre exact d'annonces par nombre de chambres et affiche les prix moyens bas, moyens et élevés de ces annonces, en tenant compte de leurs prix au cours des 180 derniers jours et pour les 180 prochains jours. Parmi les 126 annonces d'appartements d'une chambre dans cette zone, les prix moyens étaient de 181 $ par nuit dans le bas de gamme, de 201 à 229 $ par nuit dans le milieu de gamme et de 277 $ par nuit dans le haut de gamme.
Contrairement à l'outil d'aide au prix de base, nous n'exigeons pas que l'annonce soit active depuis les 6 derniers mois et le soit pendant les 6 prochains mois pour être incluse dans l'ensemble de comparaison des données de quartier, car nous pouvons toujours obtenir des informations utiles à partir de ces annonces. Cela signifie que le nombre d'ensembles de comparaison que vous voyez dans l'outil d'aide au prix de base peut être inférieur à celui de l'onglet Données de quartier.
Paramètres de séjour minimum
Le tableau « Paramètres de séjour minimum » offre un aperçu des paramètres de restriction de séjour qui ont été appliqués à votre annonce pour la période choisie. Vous pouvez également voir quelle règle est appliquée pour un jour spécifique en sélectionnant « Afficher les raisons ».
Télécharger CSV
Vous pouvez également télécharger toutes les données de cet onglet dans un fichier CSV.