Ao definir o preço de qualquer propriedade, sempre surgem algumas perguntas:
Qual é o preço médio na sua região?
Como estão os preços em comparação com os do mercado? Como fica a comparação em termos de ocupação?
Como estão os preços das propriedades nos próximos meses? Estão recebendo reservas?
Há datas específicas que estão sendo reservadas com mais frequência do que outras? Outras propriedades na sua vizinhança imediata estão aumentando os preços devido ao pico da demanda?
O recurso Dados da Vizinhança pode ser usado para investigar a resposta a algumas dessas perguntas. Embora existam vários outros fatores que podem influenciar a definição dos preços, esperamos que esses dados hiperlocais sejam uma fonte prática para os usuários do PriceLabs explorarem as tendências em sua região.
Para acessá-lo, abra o Painel de Preços, clique em "Revisar Preços" em uma das suas propriedades, e vá até a aba Dados da Vizinhança para ver informações úteis sobre outras propriedades na região. Observe que todos os preços serão apresentados na mesma moeda da sua propriedade.
Você pode escolher entre duas fontes de dados diferentes para a análise dos dados da sua vizinhança.
As duas opções são:
1. Propriedades próximas
Padrão
Você pode selecionar qualquer um dos seus painéis ativos como fonte de dados.
Em seguida, escolha uma categoria de quartos ou um grupo concorrente.
A tabela de resumo exibirá os preços reservados juntamente com os preços percentis, caso um Market Dashboard seja a fonte de dados.
O recurso "Comparar com calendários da concorrência" funciona com várias fontes de dados. As opções mostradas dependem da fonte de dados, mas, uma vez selecionadas, permanecerão ativas até serem removidas. Você pode comparar propriedades entre a Vrbo e o Airbnb.
Se você não tiver nenhuma assinatura ativa de Market Dashboards:
Será exibida uma mensagem pedindo que você crie um Market Dashboard; o link "Crie um agora!" levará você até a página do Market Dashboard.
Se o Market Dashboard for selecionado como fonte de dados, mas depois a assinatura do Market Dashboard terminar, passaremos automaticamente a usar as propriedades na região como padrão.
Consulte: Como usar grupos concorrentes para comparar preços
O Market Dashboard é um produto separado, e uma taxa adicional será cobrada por esses painéis. Mais informações estão disponíveis aqui.
Depois de criar um grupo concorrente, certifique-se de ele apareça no Market Dashboard para poder acessá-lo como fonte de dados. Caso contrário, levará a noite inteira para que ele seja carregado e atualizado na lista de fontes de dados.
Clientes que criam grupos concorrentes personalizados em um Market Dashboard e querem usá-lo para comparar os preços de uma nova propriedade no Market Dashboard (isso poderia ser feito no Portfolio Analytics, mas, até terem uma reserva, o Portfolio Analytics não funciona) — podem ser imóveis com piscina, administrados por profissionais, etc.
Clientes que queiram incluir propriedades no recurso "Comparar com calendários da concorrência" de uma área mais ampla, que não estava perto o suficiente na configuração padrão, poderão fazer isso com o Market Dashboard.
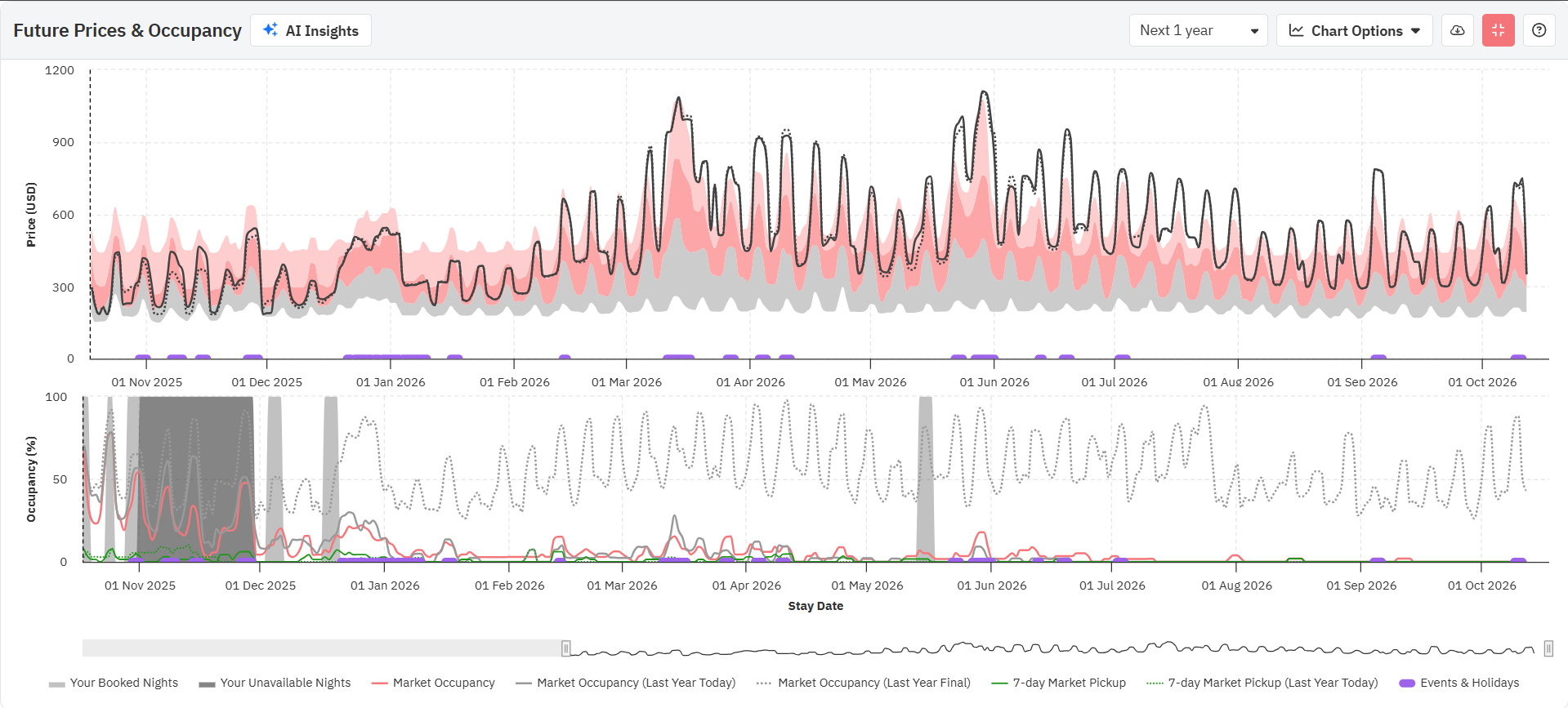
Ao analisar o gráfico de preços futuros na aba Dados da Vizinhança (e na personalização "Revisar Preços"), agora você tem duas maneiras de visualizar as tendências de preços:
Agregação diária – mostra os preços para cada data específica, oferecendo uma visão detalhada das flutuações diárias. Essa é a abordagem padrão para a maioria das estratégias de aluguel de curto prazo.
Essa opção permite que você veja quais datas têm eventos em feriados, já que isso afetará a flutuação dos seus preços.
Disponível apenas na opção de agregação diária.
Essa opção permite visualizar os gráficos de preços e ocupação futuros em tela cheia.
O gráfico de preços futuros mostra o "Último preço visto" (linha pontilhada) e o "Preço final" (linha contínua), juntamente com o intervalo do percentil 25 a 50 (cinza), do percentil 50 a 75 (rosa escuro) e do percentil 75 a 90 (rosa claro) dos preços das diárias para o próximo ano.
Ao passar o mouse sobre o gráfico, você verá os preços reais para essa data, tanto o último visto quanto o final, juntamente com os preços dos percentis 25, 50 e 75 (o mínimo, a média e o máximo para o seu bairro). Preste atenção a cada campo ao longo do ano; os preços na última visualização e da propriedade irão variar dependendo de como se posicionam em relação aos preços dos concorrentes.
Ao consultar o gráfico de preços futuros, lembre-se de que o "Último preço publicado" é o preço que vimos para sua propriedade no PMS, canal ou gestor de canais; esse valor é atualizado sempre que é realizada uma sincronização ou uma ação de "Salvar e recarregar". Se a propriedade estiver sendo sincronizada com o PriceLabs há pelo menos um dia, esse valor geralmente corresponderá ao preço de ontem. O preço de propriedade é o preço atualmente exibido no seu calendário do PriceLabs. Se você estiver observando uma pequena diferença entre as linhas "Último preço visto" e "Preço final" e não tiver feito nenhuma alteração no preço base ou nas personalizações, é provável que essa diferença se deva à variação entre os preços de ontem e de hoje.
Quando esse recurso está ativado, você pode ver em quais datas já há reservas até o momento.
Isso ajuda você a verificar quais datas já estão reservadas e qual é o preço médio da diária para as próximas reservas.
Você pode ativar essa função marcando a caixa "Minhas próximas reservas" no botão "Opções do gráfico", no gráfico de preços futuros.
Quando esse recurso está ativado, você pode ver em quais datas você teve reservas no ano passado.
Isso ajuda você a ver quais datas foram reservadas no ano passado e qual foi o preço médio da diária dessas reservas.
Você pode ativar essa função marcando a caixa "Minhas reservas no ano passado" no botão "Opções do gráfico", no gráfico de preços futuros.
Quando esse recurso está ativado, você pode ver em quais datas já havia reservas nessa época do ano passado.
Você pode ativar essa função marcando a caixa "Minhas reservas na mesma época do ano passado" no botão "Opções do gráfico", no gráfico de preços futuros.
Essa opção está disponível nas "Opções do gráfico" do gráfico de preços futuros. Quando essa opção é selecionada ou marcada, é adicionada uma linha no gráfico de preços futuros na cor marrom escuro.
Para cada data, ela indica o preço mediano (percentil 50) pelo qual as propriedades anunciadas no mercado foram reservadas.
Isso pode dar uma ideia, para a data do seu interesse (especialmente feriados/eventos, etc.), sobre o preço médio pelo qual as reservas foram feitas no mercado e, dependendo da distância dessa data, como você deve ajustar sua estratégia de gestão da receita (se necessário).
Essa opção só está disponível se a data tiver pelo menos 5 reservas.
Oferecemos a possibilidade de consultar os preços que sugerimos 1, 2, 7 ou 30 dias atrás para qualquer data futura. Você pode até mesmo ver o preço na mesma época do ano passado (se os dados estiverem disponíveis).
Nossos usuários de longa data poderão ver os preços sugeridos na mesma época do ano passado, o que pode ser útil ao analisar as recomendações de preços que estamos fazendo para 2025 e para verificar o que recomendamos para 2024.
Você pode ativar essa função marcando a caixa "Evolução dos preços" no botão "Opções do gráfico", no gráfico de preços futuros, na aba "Dados da Vizinhança".
Esse recurso ajuda os usuários a compreender a evolução das nossas recomendações de preços.
Com isso, os usuários podem acompanhar os preços que recomendamos no passado, o que oferece uma visão clara de como nossas sugestões de preço evoluíram ao longo do tempo.
Isso não só proporciona informações valiosas sobre as tendências de preços do seu imóvel, como também demonstra nosso compromisso com a transparência e a autonomia do usuário nas decisões relacionadas a preços.
Ao importar sua propriedade para o PriceLabs, também obtemos os preços atuais e históricos dela a partir do seu PMS ou canal de reservas. Ao marcar a caixa "Adicionar ao gráfico os preços antes de usar o PriceLabs" em "Opções do gráfico", você verá uma linha pontilhada vermelha no gráfico de preços futuros que representa como era sua configuração de preços antes de usar o PriceLabs. Essa é uma ótima maneira de comparar os preços que recomendamos com valores atuais no seu PMS/site de reservas e fazer os ajustes necessários, se for o caso.
Essa opção está disponível apenas para propriedades recém-importados. Se a sua propriedade já estiver conectado ao PriceLabs há muito tempo, essa opção não estará disponível.
Alguns gestores de imóveis aplicam uma margem de lucro, ou "markup", nos canais de reserva para compensar as taxas ou comissões cobradas por esses canais. Por exemplo, eles podem adicionar um markup de 15% aos preços na Booking.com e de 8% na Vrbo. Isso resulta em preços finais diferentes nas diversas plataformas. Se você aplicar esses markups fora do PriceLabs, será difícil avaliar como seus preços finais se comparam aos do mercado na nossa aba "Dados da Vizinhança".
O recurso de markup/markdown no gráfico de preços futuros e no Calendário da Concorrência permite ver como ficam seus preços depois de adicionar um ajuste de preço fixo ou percentual. Isso permite que você veja como o preço da sua propriedade se compara ao mercado em geral. Dessa forma, você pode simular diferentes cenários e ver em qual percentil se situam a sua diária com a margem de lucro aplicada.
Se você aplicar acréscimos ou descontos no seu PMS ou site de reservas sobre o preço recomendado pelo PriceLabs, aplicar os mesmos markups ou markdowns no gráfico de preços futuros permitirá que você veja o preço final ajustado como uma nova linha no gráfico. Além disso, será adicionada uma linha na exibição em tabela do Calendário da Concorrência com esses preços ajustados. Isso dá uma visão mais clara da posição competitiva dos seus imóveis e permite uma comparação direta entre imóveis semelhantes.
Como aplicar um markup/markdown aos preços recomendados
Clique no ícone da engrenagem na parte superior do gráfico de preços futuros.
Na seção "Markup no sistema de gestão de propriedades", marque a opção "Adicionar markup".
Selecione "Porcentagem" ou "Fixo" no menu suspenso.
Digite um valor numérico no campo abaixo.
Clique em "Aplicar".
No gráfico de preços futuros, você começará a ver uma linha de "Preço da propriedade com markup".
Para refletir isso no Calendário da Concorrência, clique no botão "Editar markup, detalhes de taxas" e aplique as alterações.
Exibição em tabela: Uma nova linha aparecerá abaixo da linha "Sua propriedade".
Exibição de gráfico: Uma linha azul-claro aparecerá no gráfico.
Veja o vídeo explicativo aqui.
O gráfico de ocupação futura mostra a ocupação média na sua região para cada data do próximo ano em vermelho, sobreposto às datas já bloqueadas para a sua propriedade em cinza. Você também pode ver quais datas foram marcadas como indisponíveis (não reserváveis) em cinza mais claro.
Adicionar dados do ano passado
Nesta data há um ano – Esses dados mostram a taxa de ocupação do mercado no mesmo dia do ano passado. Com esses dados, você pode avaliar melhor se as reservas estão chegando mais lentamente, mais rapidamente ou no mesmo ritmo do ano passado.
Final para o ano passado – Esses dados mostram a ocupação final do ano anterior, o que também pode proporcionar informações sobre o nível de ocupação para datas mais distantes.
Adicionar pickup
Esses dados mostram quantas reservas foram feitas nos últimos 7 dias.
O gráfico de histórico do mercado mostra a ocupação, a janela de reserva, o preço médio da diária e a duração da estadia no seu mercado. Por padrão, o gráfico mostra os dados do último ano, mas pode ser alterado para mostrar os dados dos últimos dois anos.
Para visualizar cada métrica acima, basta clicar na opção na parte superior do gráfico.
A taxa de ocupação do mercado indica a ocupação média mensal na sua região.
O gráfico mostra a ocupação média das outras propriedades na sua região para cada mês dentro dos últimos 12 ou 24 meses.
Isso pode ajudar a entender o desempenho da sua propriedade em relação aos concorrentes em termos de noites reservadas por mês.
A janela de reserva do mercado mostra com quanta antecedência as estadias são reservadas no seu mercado.
O gráfico mostra o número de dias entre a data em que a reserva foi feita e o primeiro dia de estadia dessa reserva.
O valor exibido é a mediana (ponto médio) da janela de reserva na sua região.
A duração da estadia do mercado exibe o número de noites reservadas por reserva.
O gráfico mostra quantas noites os clientes estão reservando nas propriedades por reserva.
O valor exibido é a mediana da duração da estadia dos hóspedes por reserva para propriedades na sua vizinhança.
O preço médio da diária do mercado mostra os preços das diárias dos concorrentes próximos à sua propriedade.
O preço médio da diária é o valor total do aluguel dividido pelo número de noites reservadas no mês em questão.
O gráfico mostra a mediana do preço médio por noite que os imóveis em aluguel de temporada recebem por cada reserva.
Você pode escolher se deseja ver os dados do último ano ou dos últimos dois anos na parte superior direita do gráfico. Você também pode baixar os dados em formato CSV.
Veja o vídeo explicativo aqui.
Agora você pode clicar nas legendas para selecionar quais categorias de percentis exibir no mapa. Clique duas vezes em uma legenda para isolar apenas essa categoria.
Esse recurso permite que você compare sua propriedade com outras propriedades específicas na sua vizinhança (até 10 propriedades).
Você pode ver as seguintes informações no recurso.
Preços futuros das diárias da sua propriedade: Os preços aparecem em negrito, as datas indisponíveis estão em cinza e, ao clicar no nome da propriedade na tabela, será aberta a página da propriedade no portal.
Preços futuros das diárias de concorrentes: Os preços aparecem em negrito, as datas indisponíveis estão em cinza e, ao clicar no nome da propriedade na tabela, será aberto o link correspondente da propriedade no Airbnb/Vrbo.
Disponibilidade: Qualquer data riscada não está disponível ou já foi reservada, e os preços exibidos são os "preços reservados" (os preços vistos pela última vez quando as datas ainda estavam disponíveis).
Taxa de limpeza: Disponível apenas para propriedades do Airbnb. Você pode verificar quanto seus concorrentes estão cobrando pela taxa de limpeza. É o valor adicional que se soma ao preço por noite.
Taxa de serviço do Airbnb: Disponível apenas para propriedades do Airbnb. Isso proporciona informações sobre a estrutura de taxas de serviço do Airbnb para a propriedade em questão. Pode ser uma taxa dividida ou uma taxa exclusiva para o anfitrião.
Última atualização dos preços: Indica quando os preços foram atualizados pela última vez. Observe que a disponibilidade, a taxa de limpeza e a taxa de serviço do Airbnb são atualizadas com frequências diferentes.
Estadia mínima: Mostra a estadia mínima exigida em cada data para as propriedades no Calendário da Concorrência.
Primeira imagem da propriedade no Airbnb: Disponível apenas para propriedades do Airbnb. É a primeira imagem exibida no anúncio da propriedade.
Quando os hóspedes reservam sua propriedade no Airbnb, eles veem os preços com todas as taxas incluídas (taxa de limpeza, comissão do Airbnb), os markups adicionadas pelo PMS/gestor de canais e os descontos. Esse preço é diferente do valor das suas diárias, que não incluem esses itens adicionais.
No Calendário da Concorrência, agora você pode alternar entre essas exibições (Preços para o anfitrião vs. Preços para hóspedes) e ver como seus preços aparecem do ponto de vista do hóspede.
Edição de markups e outras taxas
Para que possamos calcular os preços para hóspedes da sua propriedade no PriceLabs, você deve informar a taxa de limpeza e a comissão do Airbnb, além de quaisquer markups aplicados pelo PMS/gestores de canais. Observe que obtemos informações sobre concorrentes automaticamente a partir dos dados levantados.
Para fazer isso, clique em "Editar markups" e "Detalhes das taxas" na seção "Sua propriedade".
Insira as informações necessárias e clique em "Aplicar".
Exemplo: Como é calculado o preço da diária
Digamos que um hóspede esteja reservando uma estadia de três noites. Suas diárias para essas datas são:
10 de janeiro: 100
11 de janeiro: 120
12 de janeiro: 110
Você adicionou um markup de 10%, e sua taxa de limpeza é de 50.
Custo total da estadia = (100 + 120 + 110) + 10% de markup + 50 de taxa de limpeza
Custo total da estadia = 413
Como se trata de uma estadia de 3 noites, o custo médio por noite é de 413 ÷ 3 = 138. Esse é o número indicado no calendário no dia 10 de janeiro.
Quando você passa para o dia 11 de janeiro, o sistema analisa as três noites seguintes (11, 12 e 13 de janeiro) e recalcula a média com base nesse conjunto de datas. É por isso que o número pode variar de um dia para outro quando você utiliza uma duração da estadia superior a uma noite.

O que isso significa para você:
Até agora, o calendário exibia apenas os preços das diárias.
Como o Airbnb está passando a adotar preços com tudo incluído, a taxa de limpeza agora incide sobre o custo por noite, o que, naturalmente, coloca a duração da estadia em jogo. É cobrada uma taxa de limpeza uma vez por estadia; portanto, estadias mais curtas têm um custo por noite mais elevado do que as estadias mais longas.
Você ainda pode acompanhar os preços diários da mesma forma que antes, mas o valor exibido corresponderá à duração da estadia que você selecionou.
Quer saber quanto um hóspede paga por uma única noite?
Selecione uma duração da estadia = 1 noite.
Quer saber quanto um hóspede paga por noite em uma estadia de três noites?
Selecione uma duração da estadia = 3 noites. O calendário mostrará o custo total da reserva (incluindo taxas e markup) dividido por 3.
Você pode alternar para a exibição em gráfico usando o botão "Tabela/Gráfico", mas ela mostra apenas informações dos preços das diárias.
Você pode baixar os dados para sua própria análise usando o botão "Baixar CSV"" no canto superior direito.
Para selecionar as propriedades a serem adicionadas ao seu Calendário da Concorrência, primeiro clique no botão "Gerenciar concorrentes" e selecione até 10 propriedades no menu suspenso.
Depois de selecionar as propriedades, clique em "Atualizar dados" para ver os preços, a estadia mínima e a disponibilidade dos seus concorrentes:
Você pode adicionar uma propriedade do Airbnb/Vrbo ao seu Calendário da Concorrência seguindo os passos abaixo:
Clique em "Gerenciar concorrentes".
Clique em "Adicionar manualmente".
Insira o link da propriedade, clique em "Verificar" e selecione "Adicionar propriedade".
Ao adicionar um evento ao seu Calendário da Concorrência, observe o seguinte:
Só é possível adicionar propriedades dentro de um raio de 200 km.
As propriedades devem ter quartos de tamanho semelhante.
As propriedades devem estar na mesma plataforma (Airbnb/Vrbo).
Veja o vídeo explicativo aqui.
Para selecionar a ordem em que as propriedades são exibidas no seu Calendário da Concorrência, clique no botão "Gerenciar concorrentes" e mova as propriedades para cima ou para baixo usando o ícone de pontos localizado à esquerda de cada propriedade. Em seguida, clique em "Atualizar dados".
O gráfico de visão geral do mercado mostra a contagem exata de propriedades por número de quartos e exibe a média de preços na faixa baixa, intermediária e alta dessas propriedades, levando em consideração os preços dos últimos 180 dias e dos próximos 180 dias. Entre as 126 propriedades de um quarto nessa área, os preços médios eram US$ 181 por noite na faixa mais baixa, entre US$ 201 e US$ 229 por noite na faixa intermediária, e US$ 277 por noite na faixa mais alta do espectro de preços.
Ao contrário da ferramenta Ajuda com Preços Base, não é necessário que a propriedade tenha atividade para os últimos 6 meses e os próximos 6 meses para ser incluída no grupo concorrente do recurso Dados da Vizinhança, pois ainda é possível extrair informações úteis dessas propriedades. Isso significa que o número de grupos concorrentes exibido na ferramenta de Ajuda com Preços Base pode ser menor do que o número de grupos concorrentes na aba Dados da Vizinhança.
Veja o vídeo explicativo aqui.
O gráfico de configurações de estadia mínima mostra uma prévia das restrições de estadia que foram aplicadas à sua propriedade durante o período selecionado. Você também pode ver qual regra está sendo aplicada em um dia específico selecionando "Exibir motivos".
Veja o vídeo explicativo aqui.
Você também pode baixar todos os dados dessa aba em um arquivo CSV.
O recurso Dados da Vizinhança mostra dados agregados de um número limitado de propriedades na área imediatamente circundante e não está destinado para fins de pesquisa de mercado.
Esses dados agregados podem conter propriedades com diferentes estruturas de taxas. As taxas geralmente são adicionadas aos preços utilizados nesta análise, mas nem sempre. Portanto, há alguma incerteza nos dados, e esses números devem ser interpretados como tendências.
Os preços no mapa e no recurso "Comparar com calendários da concorrência" são atualizados a cada 5 dias, enquanto novas propriedades são adicionadas e atualizadas a cada 15 dias. A taxa de ocupação, por outro lado, é atualizada a cada 2 dias.
Leia mais sobre como tirar o melhor proveito das visualizações de dados no PriceLabs.